Lane5 — Tamiya Mini 4WD Track Simulator
Physics-based Mini 4WD simulation for competitive racers.
Run your setup through any Japan Cup layout, section by section, lane by lane. See exactly where your car courses out and why, so you can fix it before race day.
How It Works
Four steps from setup to finish line.
Configure Setup
Choose your chassis, motor, brakes, rollers, and tires. Full Open Class and BMAX support, or let the optimizer find the best setup for you.
Pick a Track
Load official Japan Cup presets or build your own course from 39 section types using the drag-and-drop track editor.
Run Simulation
The physics engine calculates speed, bounce height, and brake clearance for every piece across all 3 or 5 lanes.
Optimize
AI Advisor pinpoints the exact failure cause and recommends specific part changes. One click to apply and re-simulate.
See It In Action
Your race command center, from setup to finish line.

Race Simulation Dashboard
Watch speed charts update in real-time as your car runs each section. See where you course-out, where brakes engage, and how your car slows down across laps.

Visual Track Editor
Build any track layout piece by piece with 39 section types. Drag, rotate, and snap together Japan Cup obstacles like Hell Climb, Slash Bank, and Eiger. Save, share, and simulate your custom courses.

Setup & AI Advisor
Configure every detail: motor, gears, brakes, rollers, tires, dampers, and bumper mechanism. The advisor analyzes each failure and tells you exactly which part to swap.

Head-to-Head Comparison
Compare multiple setups side by side on the same track. Radar charts reveal strength profiles across speed, cornering, stability, and jump handling. Find the winning build for any layout.

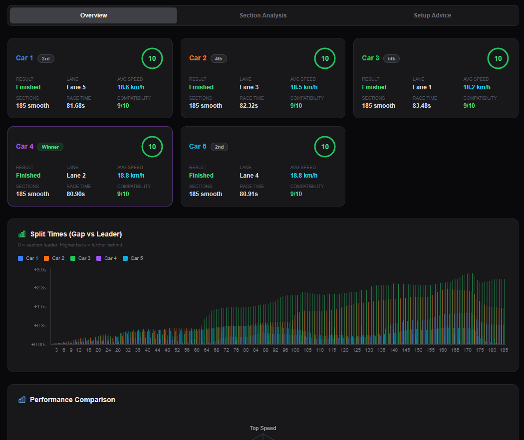
Multi-Car Race Mode
Race up to 5 cars simultaneously on the same track, each in their assigned lane. Configure unique parts per car, then compare lap times, section speeds, and race results.

Reliability Analysis
Your car cleared the track once, or twice - but will it finish 9 out of 10 races? Run 100+ Monte Carlo simulations with real-world noise - tire bounce variance, motor power fluctuations, brake contact inconsistency. See your finish rate, survival curve, and exactly which section kills your car most often.

Ghost Racing - Weekly Challenges
Compete against racers worldwide on weekly rotating tracks. Submit your best setup, climb the global leaderboard, and race head-to-head against any ghost entry. 3 attempts per day, random lane assignment, server-verified results. Filter by country, share replays, and see exactly how your setup stacks up.
Why Simulate Before Race Day?
Every course-out has a cause. Find it before the starting gate drops.
Guessing at the Track
- —Course-out on lap 1 or lap 2, but no idea if it was corner speed, jump landing, or brake tuning
- —No way to know if your motor is too fast or too slow for the layout until you run it
- —Picked rollers and dampers based on gut feel, not physics
- —Hours at the track swapping parts one by one, re-testing after every change
- —Show up on race day and watch your car fly off at the first Eiger descent
With Lane5
- See exactly which section causes course-out, down to the specific piece and lane
- Setup Advisor tells you the exact part swap to fix each failure
- Test every motor, gear, and brake combo virtually before spending money
- Simulate all 39 Japan Cup sections including Hell Climb, Eiger, Musasabi, and Slash Bank
- Compare setups head-to-head on the same track with radar charts and lap-time breakdowns
Built on Real Physics
Measured data and real formulas, not guesswork.
Real-Time Car Animation
Watch your car navigate the track piece by piece. Speed changes, airborne arcs, brake engagement, and course-out moments all animated in real-time with per-lane positioning.
Multi-Lap Race Simulation
Battery drain and motor heat compound over every lap. A setup that clears lap 1 can fail on the final lap when voltage drops and motors overheat. Failure diagnostics tell you exactly where.
Bumper Mechanism Physics
Rigid, pivot, delta, sliding, anchor: each mechanism type has different cornering drag, jump absorption, and wall contact stability. Modeled from real competition hardware.
Measured Braking Physics
Friction coefficients from real-world brake pad measurements. Green, Blue, Black, Pink, White, Grey - each with measured stopping power. Tapered sanding and height-based clearance included.
Per-Piece Cornering
Each corner piece simulated individually with per-lane radius calculations. Inner lanes have tighter turns but shorter distance - faster if your car can hold the corners, riskier if it can't. Roller grip and bumper drag factored in.
Course-Out Detection
Centripetal force vs roller grip checked at every corner piece. Car weight, speed, roller diameter, and bumper mechanism all factored in.
Projectile Launch Physics
Ramp angle, entry speed, car weight, and gravitational energy determine airborne height and flight distance. Slopes, jumps, Eiger, Hell Climb, and Dragon Back all use measured geometry.
Landing & Bounce Simulation
Tire bounce, mass damper absorption, and roller escape height all modeled per-end. Landing pitch determines which end lifts, and bounce height determines course-out vs recovery.
Transition Clearance
Breakover angle calculations detect chassis and brake pad scraping at every slope transition. Front and rear clearance checked independently with tapered brake sanding modeled.
Battery & Motor Degradation
Real NiMH discharge curves with per-cell OCV decline and internal resistance modeling. Motor RPM degrades from I²R thermal buildup. Late-lap speed loss compounds - the final lap is always the hardest.
Japan Cup Section Physics
Slash Bank 90° vertical walls, Hell Climb 45° ramps, Eiger descents, and Musasabi lane changers - all with measured angles and real forces. 39 section types with dedicated physics models.
Lane Changer Physics
3-lane bridge overpasses and 5-lane flat crossovers simulated with different angles, gravity costs, and friction. Only the innermost car crosses the bridge - others shift flat on the ground.
By The Numbers
39
Section Types
Every official Japan Cup obstacle simulated
3 & 5
Lane Support
Per-lane radius, changer physics, position-dependent difficulty
9
Race Categories
Open Class, BMAX, Box Stock, and regional categories with full rule enforcement
AI
Setup Advisor
Pinpoints failures, recommends exact part swaps
Every Japan Cup Section. Simulated.
39 section types including exclusive 3-lane and 5-lane Japan Cup obstacles.
Standard (3-Lane & 5-Lane)
3-Lane Only
5-Lane Exclusive (Japan Cup)
Your Next Race Starts Here
Configure your build, pick a track layout, and see exactly what happens before you hit the track.